Analyse Dashboard
Das Analyse Dashboard in LINA Analytics bietet eine kompakte Übersicht über die wichtigsten Kennzahlen eines Betriebs – von Umsatz über Ergebnis bis hin zu Wareneinsatz und Artikelperformance. Alle relevanten Daten werden übersichtlich visualisiert und helfen dabei, die wirtschaftliche Entwicklung des Standorts schnell zu verstehen.
Durch frei wählbare Zeiträume (z. B. gestern, letzte 7 oder 90 Tage) können Entwicklungen und Trends sofort erkannt werden. Zusätzlich ermöglicht das Dashboard Vergleiche mit dem Vorjahr sowie – bei Franchisebetrieben – mit anderen Standorten innerhalb einer Vergleichsgruppe.
Der große Vorteil: Betreiber sehen auf einen Blick, wo Umsatz entsteht, welche Kosten anfallen und welche Artikel besonders erfolgreich sind. Dadurch lassen sich fundierte Entscheidungen treffen, Potenziale erkennen und der Betrieb gezielt optimieren.
Das Analyse Dashboard macht betriebswirtschaftliche Daten einfach verständlich, jederzeit verfügbar und direkt nutzbar für bessere Geschäftsentscheidungen.
| Benötigtes Modul: | LINA Analytics / für die Anzeige des Wareneinsatzes: LINA Buy |
| Benötigtes Recht: | Alle Auswertungen |
| Voraussetzung für Anzeige Wareneinsatz | Für die Anzeige der Werte, muss das Modul Buy gebucht und konfiguriert sein, zusätzlich müssen über das Modul Buy bei den Hinterlegten Lieferanten Bestellungen getätigt worden sein, außerdem müssen die dort gekauften Artikel, in den Verkaufsartikel im Rezeot hinterlegt sein. |
Analyse Dashboard
Umsatz und Ergebnise
Das Analyse Dashboard in LINA findest du hier:
- Analytics
- Analyse Dashbaord
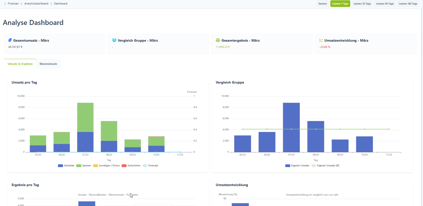
Am oberen rechten Rand, kannst du die Einstellung der Ansicht ändern, zum Beispiel auf die letzten 90 Tage oder gestern.

Wichtig! Vergleich Gruppe Anzeigen, werden nur dann angezeigt, wenn der Laden zu einer Franchise und zu einer Vergleichsgruppe gehört.
| Gesamtumsatz - Monat | Zeigt den bisherigen Bruttoumsatz des aktuellen Monates an |
| Vergleich Gruppe - Monat | Zeigt den durchschnittlichen Umsatz der Vergleichsgruppe an |
| Gesamtergebnis - Monat | Zeigt den bisherigen Nettoumsatz des aktuellen Monates an |
| Umsatzentwicklung - Monat | Zeigt den bisherigen Umsatz im Vergleich zum Vorjahr an |
Umsatz pro Tag
Zeigt den Bruttoumsatz pro Tag an, hierbei gibt es auch die Anzeige für den Umsatz laut Forecast.
Der Umsatz wird hierbei aufgeschlüsselt in den Hauptwarengruppen.
Vergleich Gruppe
Zeigt den eigenen Umsatz, als auch den durchschnittlichen Umsatz, aller anderen Läden in der Vergleichsgruppe an.
Ergebnis pro Tag
Zeigt den Nettoumsatz an = Umsatz - Personalkosten - Wareneinsatz - Fixkosten.
Die Fixkosten errechnen sich hierbei aus den BWAs der letzten 6 Monate, als Durchschnittswert pro Tag.
Umsatzentwicklung
Hierbei wird der Vergleich vom Jahr zuvor angezeigt, um wie viel der Umsatz gestiegen oder gefallen ist.
Dabei wird der Wochentag zum Vorjahr verglichen und nicht der Kalendertag.
Als Beispiel: der erste Freitag dieses wird mit dem ersten Freitag im gleichen Monat des letzen Jahres verglichen.
Wareneinsatz
Um hier eine Anzeige der Werte zu sehen, muss das Modul Buy gebucht und konfiguriert sein, zusätzlich müssen über das Modul Buy bei den hinterlegten Lieferanten Bestellungen getätigt worden sein und die dort gekauften Artikel als Rezept in einem Verkaufsartikel hinterlegt werden.
Wareneinsatz Speisen und Getränke
Hier werden die Wareneinsätze der Hauptwarengruppen Speisen und Getränke angezeigt.
Artikelauswertung Speisen und Getränke
Hierbei wird ausgewertet welche Mengen der Verkaufsartikel im Vergleich zum gleichen Zeitraum des letzten Jahres verkauft wurden.
Bei der Differenz wird der Prozentsatz angezeigt den dieser Artikel zur Gesamtmenge aller verkauften Artikel beiträgt.
Das heißt dabei werden alle Verkäufe, aller Artikel auf den prozentualen Anteil des angezeigten Verkaufsartikels runtergrochen.